高级检索

超微纳米气泡特性及其对粉煤灰矿化反应强化机制

Characteristics of ultrafine-nano bubbles and its enhancing mechanism for the mineralization reaction of fly ash

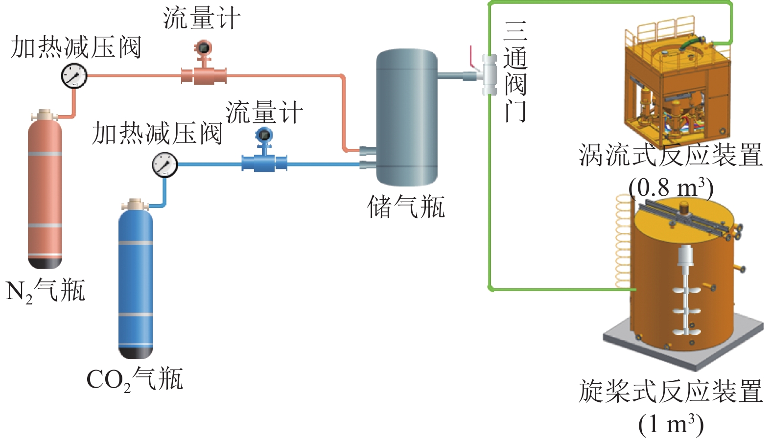
  • 摘要: 利用粉煤灰与烟气CO2发生矿化反应制备矿井注浆充填材料不仅可解决煤基固废利用问题,还可降低燃煤电厂碳排放,是实现煤电企业绿色低碳发展的有效技术途径。针对粉煤灰矿化反应过程中反应效率低、CO2转化利用率低的问题,利用榆林府谷电厂粉煤灰开展毫米曝气矿化反应试验,结合反应动力学分析对矿化反应过程进行阶段划分,识别了各阶段影响粉煤灰矿化反应效率的主要因素,提出超微纳米曝气提高粉煤灰矿化反应效率新思路。同时,采用纳米粒径追踪仪、Zeta 电位仪定量表征了超微纳米气泡物化特性,开展了超微纳米曝气矿化反应试验,揭示了超微纳米气泡对粉煤灰矿化反应的强化机制。研究结果表明:① 粉煤灰与CO2发生矿化反应过程按降pH速率不同分为慢速(I)、快速(II)、慢速(III)三个阶段,第 I 阶段起主导作用的是 CO2气体在浆液中的扩散、溶解速率,第 II、III 阶段主要影响因素为粉煤灰中Ca2+、Mg2+浸出速率;② 超微纳米气泡平均粒径D90=207.55 nm、D50=122.15 nm、D10=81.9 nm,在水中停留时间超660 min,具有粒径小、浓度大、在水中停留时间长、比表面积大特点,可强化传质效率;③ 超微纳米气泡Zeta电位为–14.63~–18.05 mV,粉煤灰浆液Zeta电位为+3.34~+3.56 mV,2者相互吸附,可进一步强化传质效率;④ 相比毫米曝气,超微纳米曝气条件下粉煤灰矿化反应效率提高38.78%,CO2转化利用率提高67.60%。研究成果可指导矿化反应器研制与工艺流程设计,促进粉煤灰无害化、规模化、资源化利用,助力实现“双碳”战略目标。

     

    Abstract: The preparation of mine filling materials by the mineralization reaction of fly ash and CO2 from flue gas not only solves the problem of large-scale coal-based solid waste stockpiling but also reduces the carbon emissions of coal-fired power plants, which is an effective technique to achieve the low-carbon and green development. In response to the problems of low reaction efficiency and low CO2 conversion rate in the mineralization reaction, such mineralization reaction experiments of millimeter level aeration were conducted by using fly ash from Fugu Power Plant in the northern Shaanxi mining area. By the division of reaction process, the main affecting factors in each stage are identified, and an innovative technique of ultrafine-nano bubble aeration to improve the mineralization reaction efficiency is proposed. At the same time, the physical and chemical properties of ultrafine-nano bubbles are quantitatively characterized by Nanoparticle Tracking Analyzers and Zeta Potential Meter. As well as the strengthening mechanism of ultrafine-nano bubble aeration on the mineralization reaction were verified through laboratory experiments. The research results show that the mineralization reaction process is divided into three stages of slow-fast-slow according to the rate of pH value reduction. The main factor affecting the mineralization reaction efficiency in the first stage is the diffusion and dissolution rate of CO2 gas in the slurry. While in the second and third stage, it is the leaching rate of Ca2+ and Mg2+ from fly ash. At the same time, the particle size and concentration distribution of ultrafine-nano bubbles are monitored by Nanoparticle Tracking Analyzers. According to the results, the D90, D50, and D10 of ultrafine-nano bubbles are 207.55 nm, 122.15 nm, and 81.9 nm, respectively, and the bubbles can stay in water for up to 660 minutes. The featuring of small particle size, high concentration , long residence time in water and large specific surface area, which can enhance the mass transfer efficiency. By the measured results of Zeta potential, the Zeta potential of ultrafine-nano bubbles is found to be –14.63 to –18.05 mV, while the Zeta potential of fly ash slurry is +3.34 to +3.56 mV and they can adsorb each other to further enhance the mass transfer efficiency. Through the mineralization reaction experiments under the aeration of ultrafine-nano bubbles, it is found that the mineralization reaction efficiency of ultrafine nanobubble aeration is increased by 38.78%, and the CO2 conversion rate is increased by 67.60% verifying the strengthening effect of ultrafine nanobubble aeration on the mineralization reaction. The research results can guide development of mineralization reactors and process flow design, promote the harmless, large-scale, and resourceful utilization of fly ash, and assist in the “dual carbon goals”.

     

/

返回文章
返回