高级检索

蠕变损伤煤岩分段增幅循环劣化机制

Subsection amplification cyclic deterioration mechanism of creep damaged coal

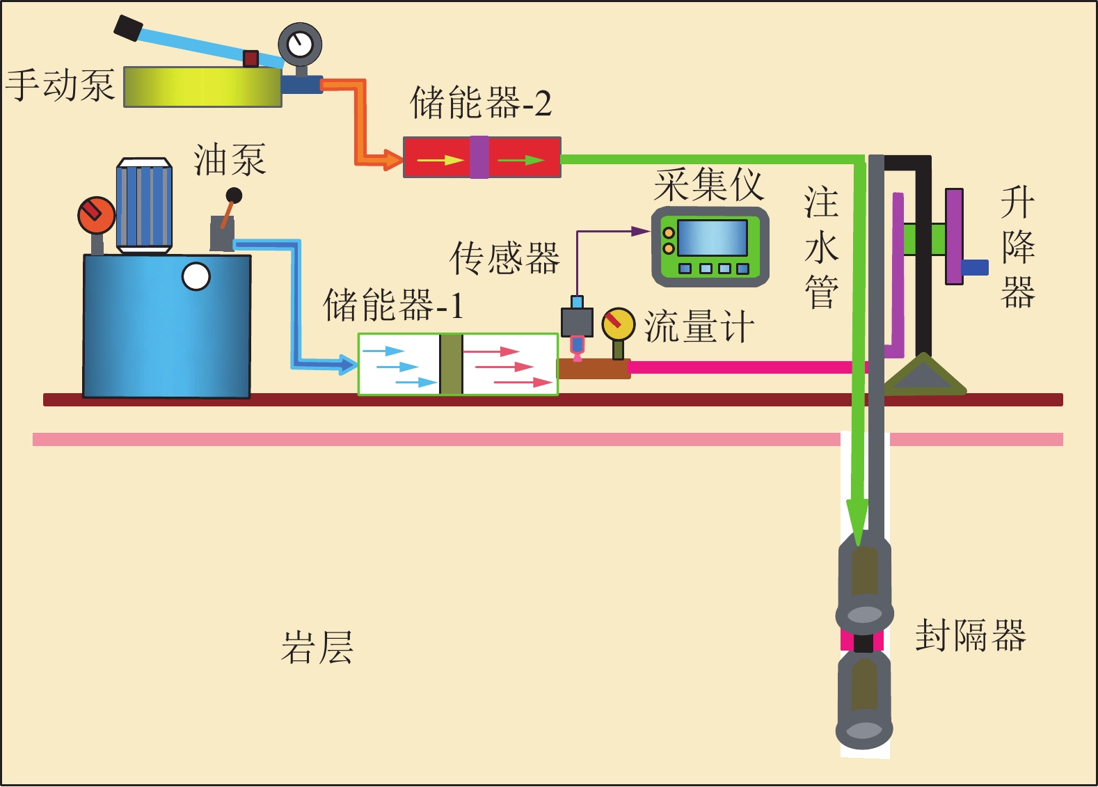
  • 摘要: 受开挖影响,深部煤岩在高应力长时作用下产生明显的蠕变损伤,在工作面采动作用下已蠕变损伤的煤体突变失稳诱发冲击地压灾害,给深部煤柱安全回采造成了严重威胁。基于长时蠕变−循环载荷−卸围压试验,研究了初始蠕变损伤与循环载荷叠加作用下煤岩劣化特性的演化规律,分析了循环载荷下不同应力区间煤岩的强度特征及累积损伤特性,探究了循环载荷次数对煤岩蠕变损伤效应的组合作用机制,揭示了蠕变损伤效应下煤岩变形破坏过程中能量的转化机理。结果表明:煤岩在循环载荷低应力区间内受蠕变预损伤效应影响较小,随应力水平区间的上升,煤岩的长时损伤越大且非线性劣化越明显,失稳后的破裂程度越剧烈;当蠕变应力处于弹性阶段内,蠕变可使经历周期载荷煤样在强化到劣化之间存在时长不超过16 h,在高应力区间内劣化作用才得到显著呈现;循环加卸载后期,加卸载变形模量随循环次数剧烈波动,不可逆形变稳定增加,预示煤样处于即将失稳破坏的“临界点”。基于损伤力学理论创建了蠕变与循环载荷叠加作用损伤演化模型,结合试验结果发现长时蠕变后的煤样因内部劣化程度较高,储存的能量较少,应力释放有所缓和,突变失稳现象不明显;煤样储能能力的大小在蠕变损伤时长方面同样存在“临界点”,较长的蠕变损伤时长可使试样存储的可释放弹性能减小,在一定程度上延缓了弹性能的释放,减小了发生动力灾害破坏的范围。研究成果将对减少遗煤长时蠕变诱冲灾害,提高采空区遗煤回采效率,推动矿区生态文明建设具有重要的工程意义。

     

    Abstract: Under the excavation effects of deep coal and rock, obvious creep damage is produced under the action of high stress for a long time and the sudden destabilization of the creep-damaged coal body induces rock burst disaster under the mining action in working surface, which poses a serious threat to the safety of deep coal pillar mining. Through long-term creep-cyclic loading-unloading confining pressure test, the evolution law of deterioration characteristics of coal rock under the superposition of initial creep damage and cyclic load is studied. The strength characteristics and cumulative damage characteristics of coal in different stress intervals under cyclic load are analyzed. The coupling mechanism of cyclic load times on creep damage effect of coal is explored, and the energy conversion mechanism in the process of deformation and failure of coal under creep damage effect is revealed. The research results show that: coal samples are less affected by creep pre-damage effect within the low stress range of cyclic loading, with the increase of the stress level range, the larger the long-term damage of coal samples, the more obvious the nonlinear deterioration, and the more severe the degree of rupture after sudden destabilization; When the creep stress is in the elastic stage, the time between strengthening and deterioration is generally less than 16 h, and in the high stress range, the deterioration effect is significantly; At the later stage of cyclic loading and unloading, the loading and unloading deformation modulus fluctuates sharply with the number of cycles, and the irreversible deformation increases steadily, indicating that the coal samples is at the “critical point” of sudden destabilization. Based on the theory of damage mechanics, a damage evolution model of creep and cyclic loading is established. Combined with the test results, it is found that the internal deterioration of coal samples after long-term creep is high, the stored energy and stress release are less, and the sudden instability is less evident; The energy storage capacity of coal samples also has a “critical point” in terms of creep damage duration. Due to the longer creep damage duration, the releasable elastic energy stored in the specimen is reduced, which retards the release of elastic energy to a certain extent, reducing the scope of the occurrence of dynamic disaster damage. The research results will be of great engineering significance to reduce the long-term creep induced disaster of residual coal, improve the recovery efficiency of residual coal in goaf, and promote the construction of ecological civilization in mining area.

     

/

返回文章
返回